186

EvanMi 9.0支持后台管理的开源米表

彩虹熊
·2026/04/11 11:43

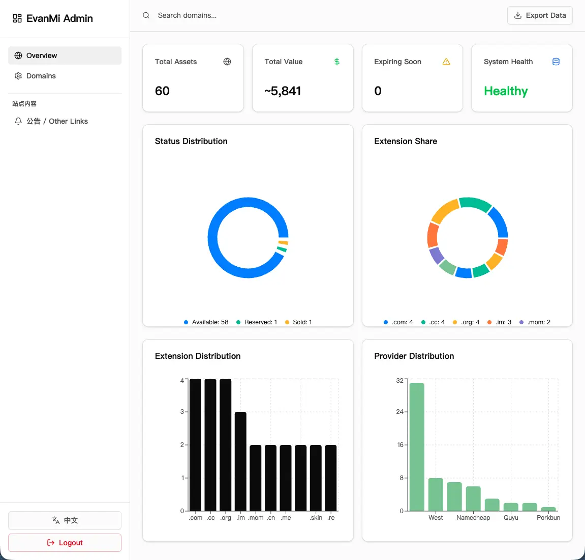
支持批量导入 / 导出!
换米表小小教程:
部署本米表后,下载一个 CSV 文件,然后把自己的域名复制粘贴到这个 CSV 文件中,然后导入即可。
如果域名过多,可以用 AI 把你的域名表中的所有域名直接取下来,让它直接生成一个文本文件也可以,本表也支持。格式可在后台看到。
开源地址:https://github.com/EvanTop/EvanMi

5630_1774789348638.webp

5630_1774785853717.webp

5630_1774785852687.webp

如果思念会发声,那一定震耳欲聋。

回复讨论
1

登录后可参与回复讨论。

文明发言,理性讨论
leostudio·2026/04/21 09:26